一张图告诉你防磨瓦用在哪里
最近江苏江河机械接到的防磨瓦的询盘很多,在招标平台也看到不少招标项目大包里都含防磨瓦,对于防磨瓦,不少客户都不太清楚具体用在哪里的,只大概知道是用在火电厂锅炉的,那么具体是用在哪里,“省煤器”“过热器”又是什么呢?
在此,小编斗胆整理一下,用一张图给大家看明白。
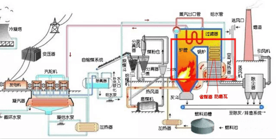
火电厂工艺流程图中省煤器-防磨瓦的位置
如图,锅炉是发电厂三大主机之一,主要用于燃烧燃料加热给水,输出蒸汽。其中锅炉本体包括“炉”和“锅”,“炉”部分就是燃料燃烧的地方,包括炉膛、燃烧器、预热器、烟道和风道这些部件,“锅”部分就是给水加热生成蒸汽输送出去的地方,其中就有省煤器、过热器、水冷壁、再热器这些部件,也就是防磨瓦主要应用的位置。
省煤器发货图片
为什么这些管道需要用到防磨瓦呢,从图1中可以看到,省煤器,过热器这些管道是在锅炉内,受热风烟气侵蚀,不可避免的产生磨损,使用防磨瓦可以保护这些管道,减少管道磨损,增加受热面管子的使用寿命。
防磨瓦安装在省煤器上的示意图
那么什么时候会用到防磨瓦呢?一般来说在设计锅炉管线的时候,会考虑到易磨损的部位用加厚、喷涂耐磨材料、安装防磨瓦等措施增加防磨性。比如弯头部位,在制弯头的时候,弯头的壁厚比直管处薄,以及烟气流速等原因,导致锅炉省煤器管子的弯头迎风面位置更加容易发生磨损泄漏事故,在新装锅炉省煤器时,就要安装防磨瓦。
另外,在锅炉大修时,会对锅炉省煤器等管道进行全面的检查,对所有的磨损严重部位进行更换或加装U型的防磨护瓦,尽可能的消除泄露隐患。
完美体育(中国)体育官方网站-登录入口作为四十年的老牌企业,一如既往地坚持以优质的产品和服务为电厂、煤矿、钢厂等领域提供输灰、送粉系统的各种耐磨管道解决方案,始终把为客户创造利益视为己任,总结经验开拓新知,希望本文对您有帮助!
下一篇:防磨瓦是怎么制作安装的?
上一篇:如何让煤粉混合器更耐磨?















